Monitoração de ambientes de banco de dados com Zabbix e Grafana

Recentemente eu fiz um projeto de Monitoração de Bancos de dados, visando complementar a minha visão e experiência como DBA. A administração e a sustentação dos bancos de dados, vão além dos momentos em que estamos diretamente conectados nos databases, e para suprir essa necessidade, é empregada a Monitoração, sendo ela tanto do Banco de dados, quanto do Host em que esse estiver inserido, bem como dos demais sistemas e serviços correlatos.

Em laboratório próprio, virtualizei algumas máquinas, dispondo de sistemas baseados em Windows (Windows Server 2019) e em Unix/Linux (Oracle Linux 7.9 e Ubuntu Server 22.04), de alguns dos SGBDs relacionais mais utilizados no mercado (Oracle 21c, PostgreSQL 14.7, MySQL 8.0 e SQL Server 2019) e de softwares para monitoração (Zabbix 6.0 e Grafana 9.5.2).

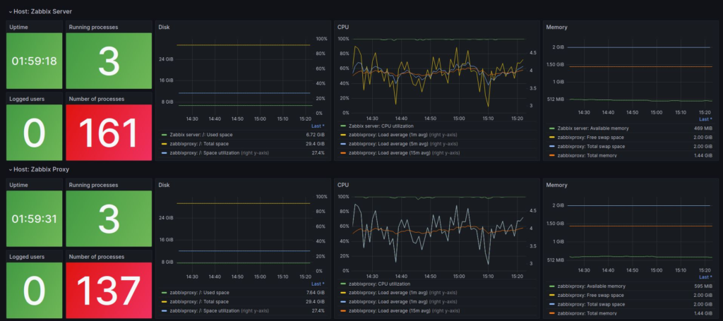
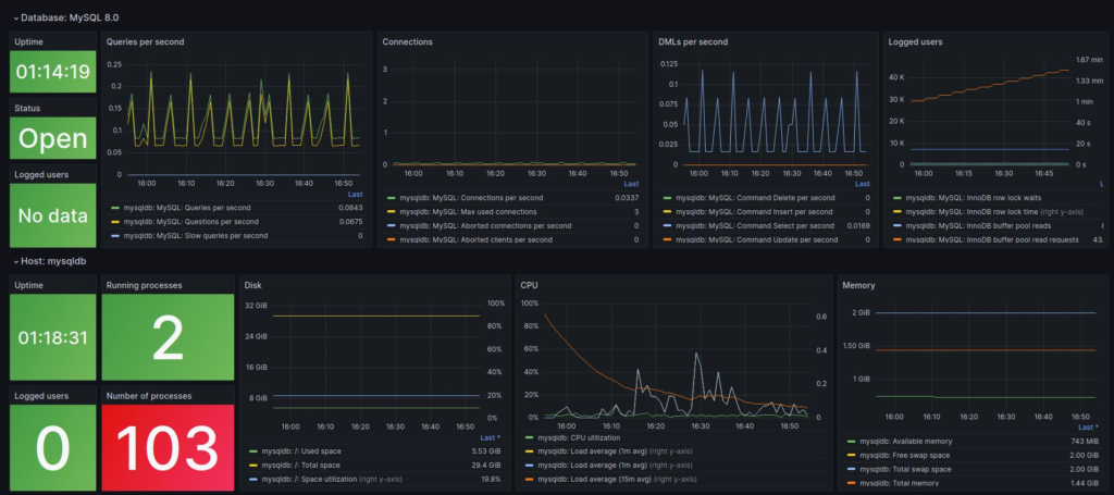
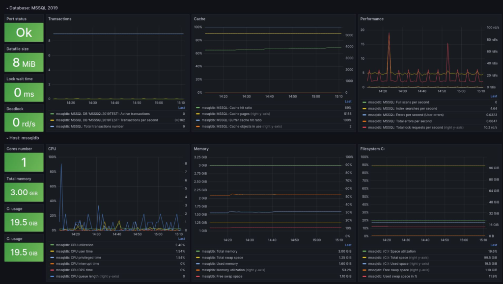
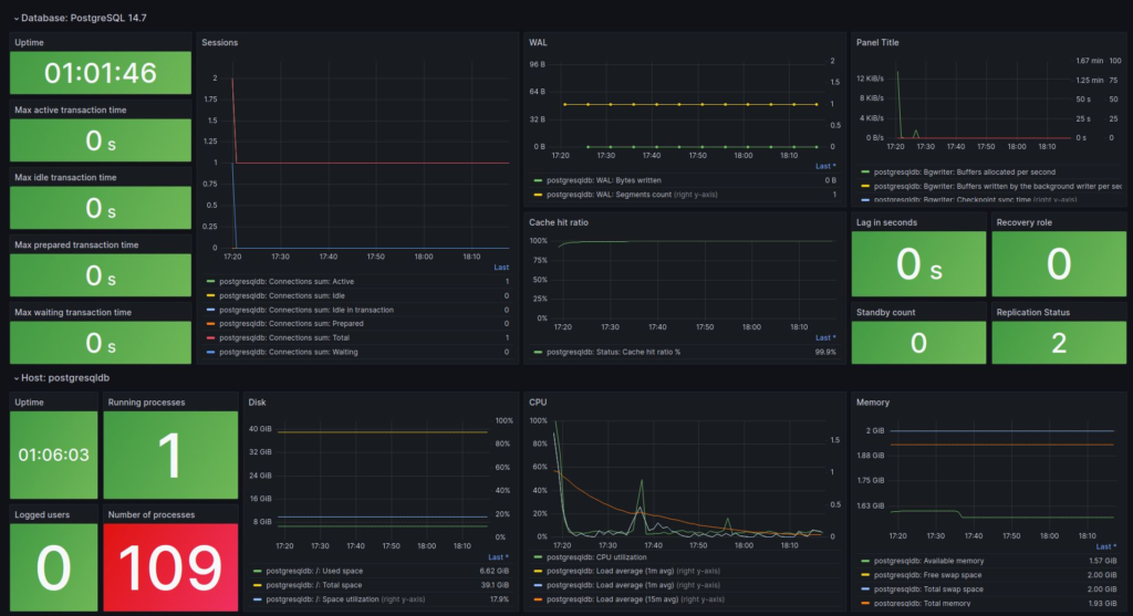
A ideia foi implementar os Bancos de dados e monitorá-los utilizando a integração Zabbix + Grafana, para dispor de alertas e painéis de visualização customizados. O acompanhamento do funcionamento dos bancos de dados é realizado pelo Zabbix, e em caso de ocorrência de alertas pré-definidos, é realizado o disparo de notificações ao Telegram (grupo) e à um sistema de mensageria (E-mail – Outlook). Os painéis criados no Grafana, que são alimentados pelos dados obtidos no Zabbix, facilitam o acompanhameto das principais métricas de desempenho e consumo de recursos dos hosts e databases.

A partir da utilização da monitoração podemos corrigir eventuais problemas pontuais, reter informações para entender o comportamento dos recursos utilizados e assim fazer um levantamento das necessidades, e até mesmo tentar prever o funcionamento de modo a evitar potenciais riscos desnecessários.

Referências

Linkedin: Monitoração de ambientes de banco de dados com Zabbix e Grafana

Deixe um comentário

O seu endereço de e-mail não será publicado. Campos obrigatórios são marcados com *

Rolar para cima